歡迎您訪問青島樂中環保科技有限公司官方網站!
12年經驗?免費定制?技術專家?450+案例
聲明: 關于極限詞、絕對性用詞與功能性用詞等廣告法禁用詞失效和免責聲明
一體化污水處理設備
氣浮機設備
濾頭濾帽
預制混凝土濾板
其它污水處理設備
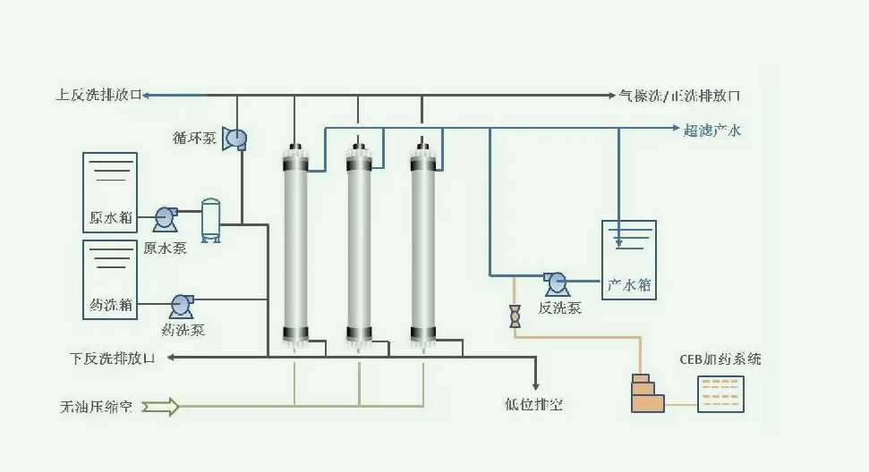
超濾(Ultrafiltration)技術是一種膜濾法,也有錯流過濾(CrossFiltration)之稱。它能從周圍含有微粒的介質中分離出10~100A的微粒,這個尺寸范圍內的微粒,通常是指液體內的溶質。其基本原理是在常溫下以一定壓力和流量,利用不對稱微孔結構和半透膜介質,依靠膜兩側的壓力差作為推動力,以錯流方式進行過濾,使溶劑及小分子物質通過,大分子物質和微粒子如蛋白質、水溶性高聚物、細菌等被濾膜阻留,從而達到分離、分級、純化、濃縮目的的一種新型膜分離技術。
污水設備種類
新聞中心
污水處理案例
關于樂中
微信服務號